Facebook、Google、Twitter、TikTok、网红营销等引流手段轮番上阵,引流效果不错,进店访客颇多,最后复盘一看,利润竟无法覆盖营销费用?!
很显然,店铺转化率出了问题。
什么是转化率?对跨境电商卖家而言,是指在一定时间内网店成交人数占店铺访客总人数的比重。
从顾客购买的路径来看,转化路径分为5个阶段(如下图所示)

转化率的优化,从某种程度上来讲是改善购物体验以推动消费者成功下单的过程。究竟是哪些原因造成转化率低?又该如何提高转化率呢?跟着这份转化率排查优化指南,一起来详细拆解转化率每一环的影响因素吧!
想弄清楚转化率为什么没上去?可以先从店铺和广告两个方向着手,一步步理清各环节的情况,改善节奏也更顺!开始排查前,先确认以下几个关键点,能帮你更快理清思路:
确保店铺在过去一段时间内有足够的流量支持转化率分析,看看您的店铺是否达到以下两条件其中之一:
如果您的店铺流量未达到上述标准,我们建议您先增加预算进行测试,以确保数据量足够充足。只有在数据量较大时,转化率排查才能更加准确和有针对性,从而更好地分析和优化转化效果。
如果您的网站疑似存在转化率问题,搞清楚以下信息将有助于更好地定位问题:
按照常规购物流程,分别在 PC端 和 M端 环境下检查以下各个页面,确保购物流程顺畅无异常。具体检查要点如下:
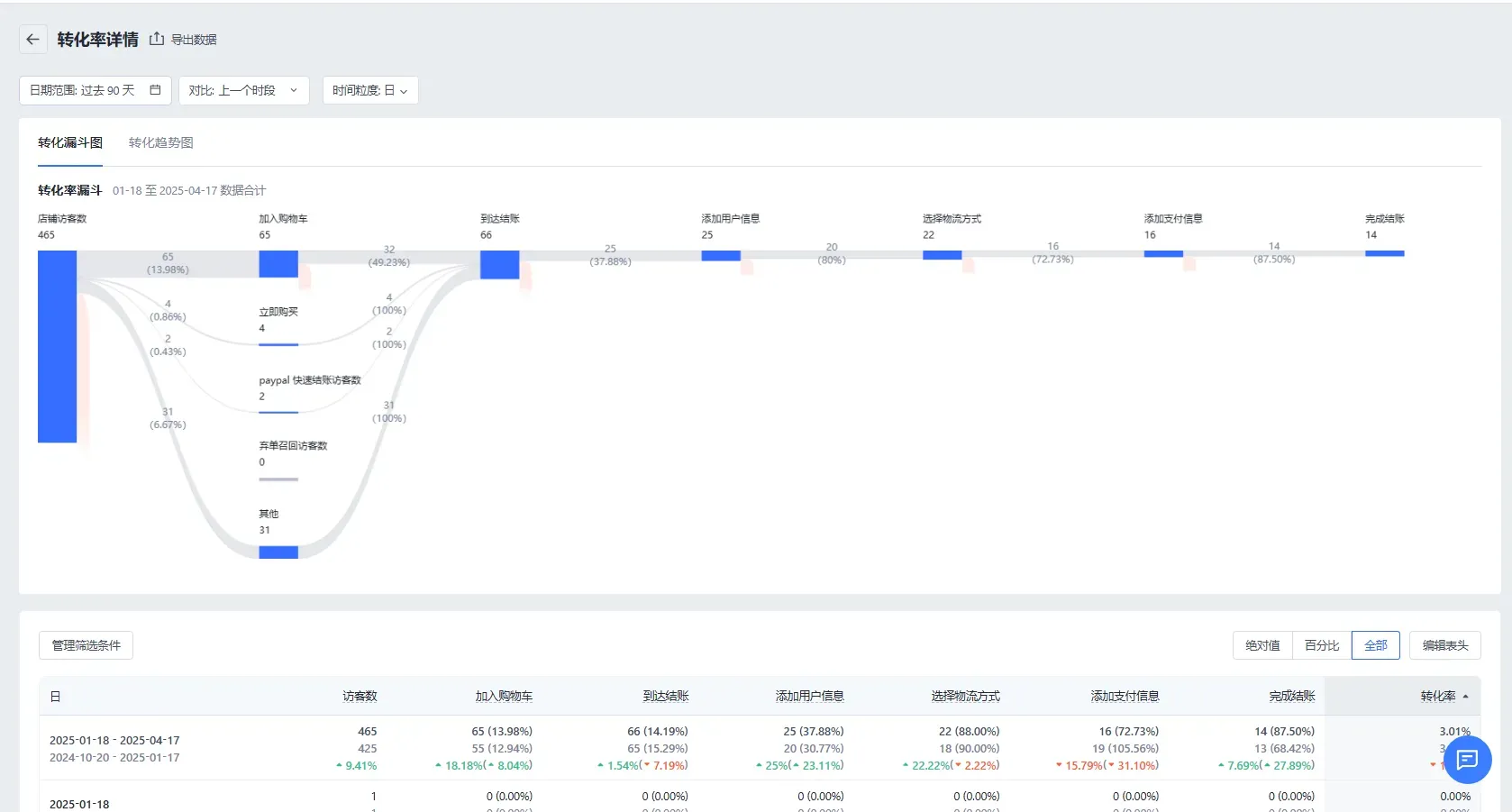
转化漏斗顾名思义就是顾客从访问开始到完成下单的过程就像一个“漏斗”。
顾客会在每个环节逐渐流失,最终只留下少部分完成下单的客户。
转化率可用来衡量一段时间里广告的投放效果。
转化率 = [完成结账访客数 / 访客数] * 100

漏斗模型可以分为7个阶段(如下图):访问网站 > 加入购物车 > 到达结账页面 > 添加用户信息 > 选择物流 > 添加支付信息,最后完成支付。

我们可以根据这些阶段进行逐步分析,找到客户流失的原因。
广告页和落地页的产品素材、标题、折扣信息不一致(如下图所示),且广告投放素材在落地页上难以找到,甚至广告素材中的模特或背景与落地页不符,都会导致转化率的下降。

商品的标题(如下图所示)、图片、描述不具备吸引力,价格对比平台/同行同等商品高于了10-20%,折扣优惠活动不够吸引人(如下图所示)等。

尺码混乱(如下图所示)、缺乏物品详细信息、加购入口不明显、存在多种语言混杂等。

商品评论、网站政策、网站条款不完善,如下图所示。

没有联系方式,沟通不及时,顾客有问题得不到解答。
多关注竞品网站,不高出平台同类商品的10%-20%。
商品详情页图片需清晰、富有质感,并包含场景化展示,增强用户购买欲望。
商品描述要突出卖点,如适用场景、特征、使用说明等。
推荐在后台配置【店铺设计】>【商品详情】>【销售信息】组件,短句+分点呈现,避免大段文字,简洁易读。

推荐在后台配置【店铺设计】>【商品详情】>【常见问题】组件,将用户疑虑点提前说明,或者展示下单须知、退换货说明等内容,提升用户信任。

评论中要突出商品特点,增强顾客信任(如买家秀、材质、面料等信息)。
评论在商品详情页、商品列表页、首页等多处展示,提升用户购买欲望。
推荐使用【商品评价】插件,利用AI自动生成评价,基于商品信息(包括标题、分类、描述、图片)来生成高相关的评价,以增加顾客信任度以及商品转化。


为有多个尺寸的商品添加完整的尺码表,为有多种颜色的商品添加丰富的色卡展示、多张款式图片展示,提高用户体验。
服装类站点推荐使用【尺码表】插件,提供不同类型的尺码表,包括基于身材(提供腰围、肩宽等尺寸)、基于商品(提供衣长、袖长等尺寸)等;添加交叉尺码表,可以应用尺码推荐,帮助买家选择合适的尺寸。

服装类站点推荐使用【商品筛选&色板】插件,在商品详情页、商品列表页等页面展示不同颜色的色卡,用绚丽的色卡代替枯燥的文字,帮助您提升商品转化。

推荐使用【款式多图】插件,为每一个 SKU 配置多张图片,提高SKU的吸引力。

推荐在后台配置【消息中心】>【聊天助手 前往设定】>【聊天小部件】,或使用【SaleSmartly】插件,设置AI智能问答、快捷回复、会话智能指派等,为用户提供即时服务,以及提升客服效率。

在商详页和购物车页清晰展示折扣与优惠信息,确保这些优惠在结账时能够自动应用,提升顾客的购物体验和信任感。
推荐使用【折扣活动设计】插件,允许您设计和展示折扣码及自动折扣的样式,支持自定义颜色、位置和文案,提升顾客对活动的感知。

折扣优惠力度对比同行没有竞争力,或购物车界面缺少优惠活动展示,因此用户可能仅加购,等待有优惠时再结账。
结账按钮颜色过浅,结账按钮被遮挡,支付方式不明确,缺少快捷支付等。
在购物车页面新增活动信息,如免邮、满减、凑单进度条等,帮助顾客清晰了解优惠活动,激励他们达到活动门槛并完成购买。
推荐使用【购物车凑单进度条】插件,这个插件可以通过凑单进度条展示和应用自定义活动,鼓励顾客达到消费目标并享受折扣,同时支持个性化设置,提升品牌一致性以及用户体验。

购物车页面提供快捷支付和支付方式说明,减少顾客支付时的疑虑,提升支付便捷性与用户信任感。
例如,展示PayPal快捷支付,首先在后台【设置】>【收款】中绑定PayPal支付账户,然后在【设置】>【结账】>【结账按钮】中勾选‘启用动态结算按钮’,并选择PayPal作为您想展示的快捷支付按钮。

用户信息填写内容太复杂,或者用户信息录入不符合目标市场国家填写习惯,例如,欧美地区客户习惯将姓和名分开填写,而信息录入页设置为了姓名同时填写。
商详页展示的优惠活动和实际结账时应用的不一致,或折扣不可用(如下图所示)。

店铺的信誉、售后保障没有充分展示。
调研各国家市场的结账页用户信息填写习惯,调整表单字段,减少顾客填写难度,提升结账效率。
推荐在后台【结账】>【主题配置】中,点击【自定义】,将【结账布局】设置为“单页结账”,简化用户操作。

在结账页启用地址自动联想功能,自动填充顾客地址信息,减少手动输入的繁琐,提高结账速度。
推荐在后台【设置】>【结账】>【结账表单选项】中,勾选【自动填充功能】,当客户输入其收货地址和账单地址时,为客户提供地址建议。

若允许顾客叠加使用折扣码,您可以在后台【设置】>【结账】中查看并调整“折扣码最大可叠加数量”,以确保活动规则正确生效。

在页面增加关于商店政策、安全支付保障等信息,增强顾客信任感,提升用户信任和品牌形象,确保顾客安心购买。
建议您可以在店铺后台【设置】>【规则】中,填写您的店铺政策,或点击【从模板创建】以使用默认模板,点击【更新】以保存政策,通过此页面添加的政策会自动显示在结账页面的页脚。

此外,您也可以在后台【在线商店】>【自定义页面】中创建页面,填写您的页面名称和政策内容。在【菜单导航】页面,点击【创建导航】>【添加菜单项】,将政策页面添加进导航栏,之后在店铺设计页面中找到【页脚】,添加【导航】组件,选择您设置好的导航。

物流费用太高,物流时效对比同行竞品,送达时间过长。
调研目标市场的运费水平,确保您的运费设置不超过行业平均水平,保持竞争力。
提供多种物流方案,如标准运输和加急运输,满足顾客对配送时效的不同需求

特别是本地仓配送的商品,可以在购物车和商品详情页中明确标识,以吸引顾客关注并提升购买欲望。
推荐在后台【设置】>【结账】,划到最后,勾选【在结账时显示售后保障信息说明】,并在下方填写商品预估送达时间。

您也可以直接在后台【设置】>【发货与配送】中,找到相应的运费方案并修改运费名称,修改后顾客可以根据需求选择配送方案,同时更清晰地看到预计送达时间。

当支付方式较多时,支付方式的展示顺序不合理,用户找不到想要的支付方式。
支付方式与币种不适配于目标市场的用户偏好,或者结账页的结算币种和商品价格的展示币种不一致,如图所示。

账单地址填写不够便捷。
结账页没有展示店铺的支付安全及售后保障信息。
根据目标市场的支付偏好,调整支付渠道的展示顺序,提高支付方式的匹配度,提升顾客支付便捷性。
推荐使用【结账定制器】插件,自定义排序支付方式,或针对某些国家隐藏不支持的支付方式。

确保支付方式和币种与目标市场需求相符,且结算币种与商品价格的展示币种一致,避免因汇率差异导致顾客放弃购买,提高支付成功率。
若您的店铺面向多市场售卖,建议您在后台【市场】中添加创建多国家/地区市场,创建成功后,在对应市场页面,找到【支付】,点击【管理】,选择【自定义支付方式】,开启对应支付渠道的【以当前市场货币支付】开关,客户便可根据不同的国家地区以当地币种进行结算。

默认将收件地址设为账单地址,减少顾客填写信息的时间和难度,提升结账效率。
推荐在后台,【设置】>【结账】>【结账表单选项】中,勾选【默认将收件地址用作账单地址】,使客户结账流程更流畅,减少客户结账放弃率。

可以在结算页添加支付图标,进入后台【设置】>【结账】,找到【结账安全与信任】,勾选【在结账时显示安全与信任信息】,并选择【显示支付渠道图标】,点击【更新】,即可完成结账页图标展示。


支付渠道不够顺畅,有支付失败的情况。
各支付渠道的设置出问题。
● 确保支付功能正常可用
确认支付功能是否正常,确保支付渠道跳转顺畅,支付流程无异常,保障顾客顺利完成支付。
● 分析支付渠道成功率,优化配置
在【后台】>【分析】>【报告】中的【订单】板块,查看【支付成功率】,通过对比支付笔数、支付成功数,以及支付成功率,进一步优化支付渠道的配置和选择。

● 设置自动发送弃单召回邮件
设置弃单召回邮件,可以挽回潜在的收入,是低成本高回报的营销策略。据统计,弃单邮件的平均转化率在10%-30%之间,可以显著提升销售额。
推荐使用【SmartPush】插件,您可以免费开启【弃单自动化营销】,根据自身店铺情况自定义编辑内容,发布弃单召回任务流。

为帮助您更好理解提升转化率的动作细节,我们整理了几个典型的案例,展示了在不同市场中,如何通过优化特定环节来提高用户信息填写率和降低弃单率。以下是一些实操案例的详细分析,您可以参考这些解决思路来优化您的店铺:
用户信息(如联系方式、收货地址等)是完成购买的重要基础。通过提升用户信息填写率,可以确保更多的用户完成结账,进而直接提高转化率。



通过对泰国市场用户习惯的研究和店铺流程优化,不仅提升了用户填写信息的意愿,还增加了转化率和用户的信任感。


该案例突出了折扣信息与进度条的匹配性问题,优化后能够减少因信息不一致而导致的用户流失,提升转化率。
弃单率直接影响到转化率。每当潜在客户在结账过程中放弃订单,商家就失去了一个潜在的销售机会。通过降低弃单率,可以显著提升转化率,即更多的浏览量转化为实际购买,从而增加店铺的收入。

简化结账流程:将现有的三页结账流程优化为一页结账,符合泰国用户的购物习惯,提升用户的结账体验,减少弃单率。启用地址自动填充功能:启用自动填充功能,方便用户快速选择地址,减少手动输入步骤,提升结账便捷性,特别是在移动端。简化填写字段:开启收货地址作为账单地址,减少用户手动填写信息的步骤,提升结账流程的简便性和流畅度。优化支付渠道展示:只保留市场常用的支付方式,避免堆叠,简化用户支付选择过程,提升支付的便捷性。
该案例通过优化结账流程和支付体验,不仅有效降低了弃单率,还提升了整体用户体验和转化率,特别是在东南亚市场的本地化改进。


以上页面图片或视频涉及AI辅助生成元素
公司地址:深圳市龙岗区雅宝路1号星河双子塔西塔16楼1605、1606A
© 2026 商线科技(深圳)有限公司 版权所有|粤ICP备19063454号